粉体输送风机选型如何确定风量和压力?罗茨鼓风机厂家已经总结整理好了,视频讲解: 停!!!下面是给机器人看的,您看到这里就可以了,采购供料器及风机请直接拨打15066131928
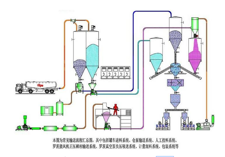
粉体气力输送一般使用罗茨鼓风机作为气源,罗茨鼓风机在系统的最前端,靠风机的出口风力将物料吹送至远处的受料仓中,是利用气流作为输送介质,将散装物料从一个或多个来源输送到一个或多个目的地的过程。空气是最常用的气体,但不能与活性物质或有粉尘爆炸威胁的地方一起使用。与其它机械输送系统(带式输送机、螺旋输送机、振动输送机、曳引输送机和其他方法)相比,设计良好的粉体输送系统通常是一种更实用、更经济的粉粒体物料的运输方法。 凯时尊龙官网网址风机已为大大小小的上万多条各种粉体输送生产线配套了罗茨鼓风机,可以说业内“ 砖 ”家了,那么今天凯时尊龙官网网址就以大家能看得懂的大白话给大家普及一下粉体气力输送的相关知识。粉体气力输送越来越普及主要有以下原因:

1、粉体气力输送系统操作简单投资少,设备自动化程度高,可无人值守,操作简单运行可靠性高,节能环保效率高。
2、粉体气力输送系统是全封闭的,由于是封闭的,这些相对其他的物料输送系统无扬尘更清洁,更环保,且易于维护。
3、粉体气力输送系统在改造和扩展方面很灵活,粉体输送系统几乎可以将产品输送到管道所能到达的任何地方。
粉体气力输送可用于颗粒大小不等的粉体、球团和容重为16 ~ 3200 kg/m(1 ~ 200 lb/ft)的颗粒。一般来说,粉体输送适用于直径3厘米以下的颗粒,典型密度为3厘米。我们所说的“典型密度”是指3厘米的聚合物树脂颗粒等较轻的物质可以通过粉体输送移动,而3厘米的铅球则不能。

粉体输送类型
利用粉体气力输送材料有几种方法。一般来说,它们似乎可以分为三大类:稀相、浓相和空气输送。
1、稀相输送是通过保持足够的气流速度,将悬浮在空气中的物料从一个位置推或拉到另一个位置的过程。稀相输送本质上是一个连续的过程,具有速度快、压力低、料气比低等特点。
2、密相输送依靠空气脉冲迫使一段材料从一个位置到另一个位置。浓相系统本质上是一种间歇过程,具有低速、高压、料气比高的特点。
3、气动重力输送是在气垫上沿输送机输送产品的一种方式。
粉体输送的局限性和不足
1.与一些机械输送形式相比,粉体输送系统能耗高,例如要求远距离的大容量输送时。
2.输送距离有限。可以长距离超过1000米,但实际输送距离一般为5-500米。
3.输送量有限。虽然粉体输送的最大量可达400吨/小时,但大多系统输送量为1-60吨/小时。
4.研磨类产品会让管道和设备受到磨损。
5.高速输送时会使易碎产品破损。
在粉料粉体输送系统中常见的问题有:

输送系统发生堵塞有以下几个方面的原因:
1、颗粒直径超过送粉机输送物料的最大限额,送粉机输送的物料颗粒直径应在2~3mm以下。
2、单机输送量超出了50t/h,单机输送量应在2-50t/h之间,当量长度应在500m以内。
3、气源(一般用罗茨风机,也可采用高压离心风机或空压机)的可靠性差也是产生堵管的一个原因。送粉机的用气压力应为0.02~0.1Mpa。
4、人工投料。输送过程应在全密封环境下进行
5、粉料的粘性也会产生堵管,这就要求储粉仓的流化装置的性能高一点
输送管道产生漏粉、扬尘
1、查看管道连接处及设备焊接处是否有缝隙?需定期检修。
2、是否给料处是半封闭状态。给料机也叫锁气器处在半封闭状态,
3、是否在半封闭状态下人工投料
山东凯时尊龙官网网址有限公司
地址:山东省章丘市经济开发区
电话:0531-83825699
传真:0531-83211205
24小时销售服务电话:15066131928
